ShowBL
www.showbl.com

  • 哔哩哔哩视频解析
  • 抖音视频去水印
ShowBL > 水系统——纯化水制备系统
高清视频下载观看高清视频查看封面

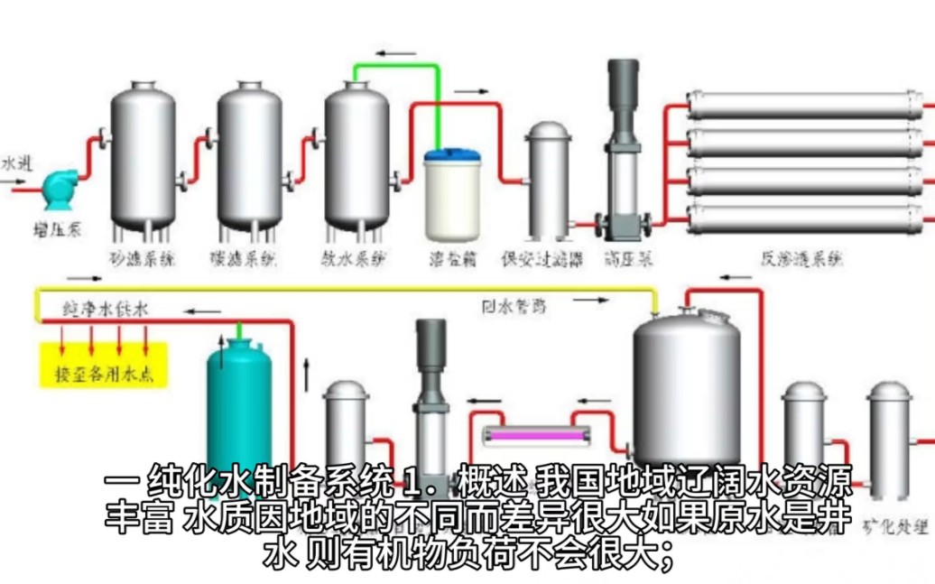
水系统——纯化水制备系统

UP主:
封面:
简介:
前一篇: 喜人奇妙夜:花园网吧 后一篇: we will rock you 拍桌子律动 拍桌舞 活跃课间气氛 小学
Copyright © 2024-2026 ShowBL